[TOC]
*****
# 什么是用户分析?
按照不同的属性来统计用户数等指标的占比。例如,统计不同城市的用户占比。
*****
# 主要概念解释
## 指标
——指标是指要分析什么数据,分成两大类:用户数和属性的指标。
### 用户分析的指标
*****
对任何属性,都有一个指标
* [ ] 即去重数:在选定时间范围内,该属性出现的独立去重个数**对于数字型属性,可以有如下的指标总和**:
* [ ] 在选定时间范围内,该属性的取值求和**均值**;
* [ ] 在选定时间范围内,该属性取值的算术平均值**最大值**;
* [ ] 在选定时间范围内,该属性取值的最大值**最小值**;
* [ ] 在选定时间范围内,该属性取值的最小值。
*****
### 公共筛选条件
*****
满足设置的筛选条件的数据才会进入统计,包括:
* 联系人属性
更多可以点击查看[《属性筛选条件说明》](https://help.linkflowtech.com/lfcs/1796923)。
*****
## 分析维度
*****
查看分析的角度。分析维度是指察看属性指标分析结果的不同角度,这样可以更加精细化的分析数据。分析维度支持用户属性
* [ ] **用户属性**:任何用户属性都可以作为分析维度如果属性是**非数字型**,那么维度的取值就是属性值中的枚举值;如果是**数字型**,那么维度的取值就是数字的取值范围区间,可在Linkflow中进行配置。
可以有多个分析维度,当有多个分析维度的时候,那么查看的角度就是这些维度的笛卡尔积。
*****
# 新建用户分析
*****
* [ ] 路径【报表分析】-【用户分析】进入用户分析新建界面。
1. 输入您的分析名字
2. 选择指标,可以选择用户数,数值型属性,可以选择:总和、均值、最大值、最小值

3. 选择分析维度。如果分析维度选择的是数字型,那么维度的取值就是数字的取值范围区间
4. 默认对所选属性进行分析,也可在"添加公共筛选条件"按钮中选择属性的过滤条件,限制进入分析的数据。筛选条件可以有多个,多个之间运算可以是与和或
5. 选择查看标签组。报表默认查看所有用户的数据,如果只想查看某一标签组的数据,可在此选择标签组(静态组、动态组、前置标签组、互斥组)。
6. 完成所有设置好后,点击右下角保存,Linkflow会保存设置好的用户分析报表
*****
# 修改和查看用户分析
*****
最终的图表会按照所选的维度进行展示

### 创建聚合分组
*****
当选择的维度是联系人的国家、省份或者城市时,可以将某几个省份或者城市聚合成一个大的分组,如将某十个城市分组聚合成“10个关键城市”分组
注意:如果选择国家、省份、城市之外的维度时,是不可以创建聚合分组的。如果同时有两个维度,如按照国家+城市的维度进行查看,也是不可以创建聚合分组的。
*****
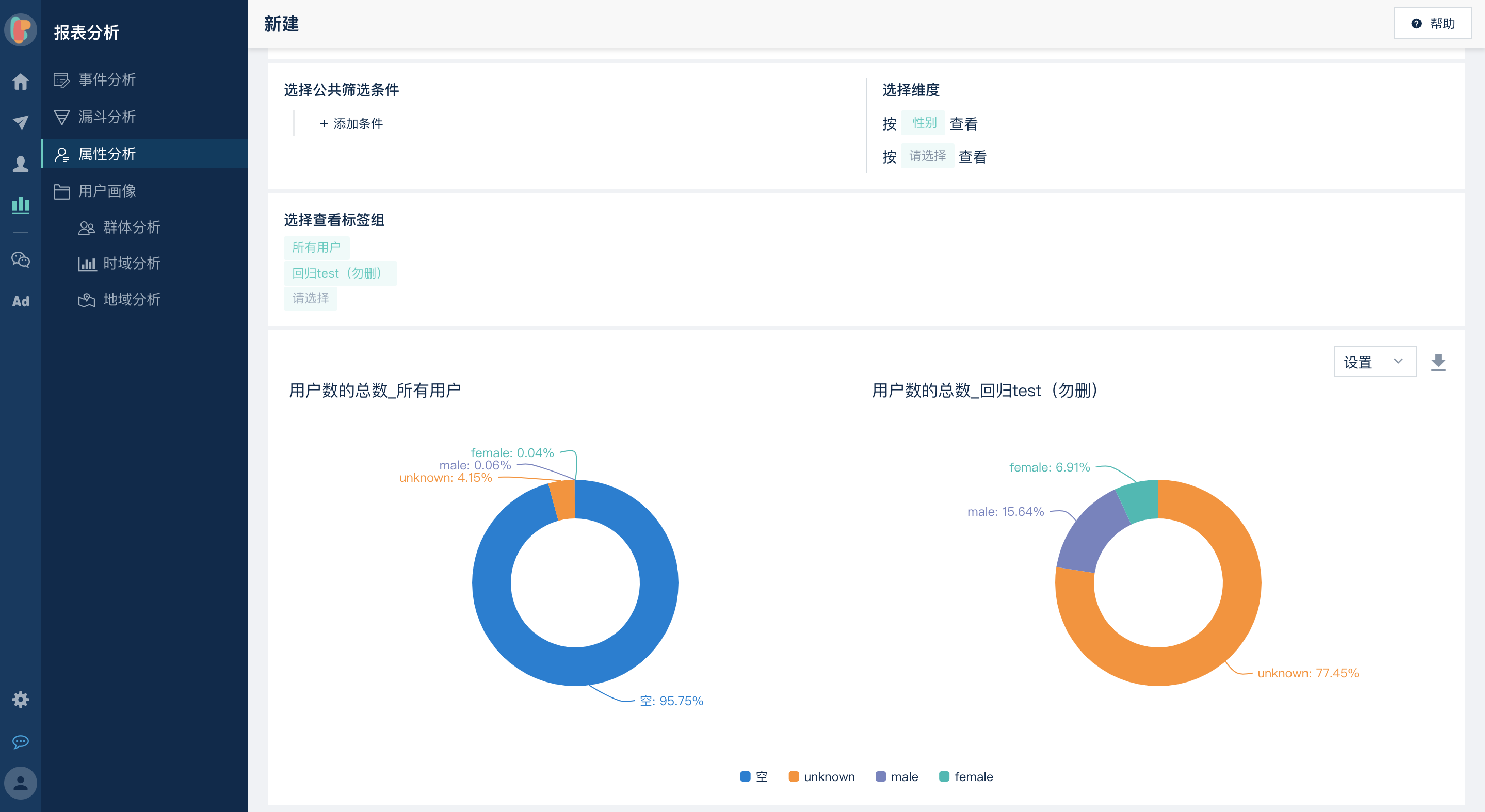
### 多个标签组对比
*****
Linkflow的用户分析,支持五个标签组的对比。

注意:当某一个饼状图为空,即,如下图所示,代表该饼状图无数据(用户数为0人)
# 导出数据
如果现有用户分析提供的数据展示方式无法满足更复杂的计算或展示要求,您可以点击导出数据,将数据导出后,在Excel中进行加工。
# 用户分析管理
## 查看历史用户分析
点击用户分析名称前面的icon,可搜索或直接选择保存过的历史用户分析

## 复制用户分析
在用户分析查看页面,点击"另存为"按钮,系统会将当前查看用户分析复制一份。可在新复制的用户分析上继续进行编辑、保存等操作。

## 将用户分析添加到仪表盘
有两种方式可将分析添加到仪表盘
* [ ] 1、在仪表盘中直接添加用户分析
* [ ] 2、点击用户分析查看页面上的“添加到仪表盘”按钮
注意:一个用户分析在仪表盘只能添加一次,但是可以被添加到多个仪表盘

## 删除用户分析
可在用户分析查看页面点击“删除”按钮,删除当前用户分析。删除用户分析,也会将仪表盘中的相关图表也一并删除。

- 首页
- 重置密码操作
- 首页情况介绍
- Linkflow浏览器要求
- 仪表盘
- 客户旅程
- 什么是客户旅程?
- 如何使用客户旅程
- 如何创建客户旅程
- 如何停止&删除客户旅程
- 如何重新编辑客户旅程
- 如何将客户旅程添加到目录
- 设置客户旅程
- 如何设置客户旅程转化目标
- 客户旅程模板说明
- 如何创建客户旅程模板
- 选择已有客户旅程模板
- 使用场景说明
- 使用逻辑说明
- 触发条件
- 定时触发条件
- 网页追踪
- 属性变更
- 执行动作
- 加入群组
- 移出群组
- 改变分数
- 延时器
- 变更属性
- A/B分配
- 终止旅程
- webhook
- 内部通知
- 条件分支
- 属性判断器
- 群组判断器
- 事件判断器
- 微信判断器(已下架)
- 时间判断器
- 企微判断器
- 管理客户旅程目录
- 所有用户
- 追踪用户与匿名访客
- 用户分组
- 用户列表
- 用户的创建、查重与合并
- 用户导出和导入
- 用户导出
- 用户导入
- 导出OpenID、UnionID
- 用户查看
- 批量编辑用户
- 互斥组(未上线)
- 用户属性
- 动态日期
- 年龄
- 用户识别
- 用户群组
- 动态标签组
- 静态标签组
- 前置标签组(微信公众号当前粉丝)
- 群组目录
- 用户标签【beta】
- 广告追踪
- 广告模块介绍
- 渠道分析
- 广告平台分析
- 广告时域分析
- 广告地域分析
- SEM广告分析
- 广告计划分析
- 广告单元分析
- 广告创意分析
- 广告关键词分析
- IP分析
- 一键生成通配符URL
- 关键词属性分析
- 广告设备分析
- 信息流广告分析
- 广告计划分析(信息流)
- 广告组分析
- 广告分析
- 广告组属性
- 返点
- 转化目标介绍
- 微信营销(对接公众号才会有此功能模块)
- 触达
- 群发
- 模板消息通知
- 订阅通知
- 二维码管理
- 带参二维码(原为普通二维码)
- 二维码创建路径
- 如何查找带参二维码
- 永久与临时二维码创建
- 带参二维码在触发条件中使用
- 带参二维码在执行条件中使用
- 扫码后回复、加组
- 批量创建/导出二维码
- 二维码分组管理
- 一人一码
- 如何使用一人一码
- 一人一码分组管理
- 基础设置
- 菜单管理
- 卡券管理
- 微信卡券管理
- 微信卡券功能申请条件
- 微信卡券功能开通
- 微信卡券使用
- 微信卡券核销方法
- 图⽂素材
- 菜单会话
- 给动态组用户打微信标签
- 微信分析
- 微信报表明细
- 图文分析
- 统计分析
- 分享转发分析
- 微信用户分析
- 粉丝数分析
- 报表分析
- 事件分析
- 什么是事件分析
- 公共筛选条件
- 如何创建事件分析
- 属性筛选条件说明
- 事件分析报表相关名字解释
- 支持图表
- 漏斗分析
- 用户分析
- 支持图表
- 用户画像
- 群体分析(此功能已下架)
- 时域分析
- 地域分析
- 分布分析【beta】
- 留存分析【beta】
- 路径分析【beta】
- 归因分析【beta】
- 报表管理
- 报表分析临时群组
- 连接管理
- 语音直播
- 千聊
- 千聊与Linkflow对接和设置
- 千聊常见问题
- 客户关系管理(salesforce、爱客/励销、纷享销客)
- 爱客/励销CRM
- 爱客/励销CRM连接和设置
- 爱客/励销-执行动作
- 纷享销客
- 纷享销客连接和设置
- 纷享销客-执行动作
- Salesforce
- Salesforce连接和设置
- Salesforce-执行动作
- 社交媒体(微信公众号、小程序&抖音)
- 微信公众号
- 微信公众号与Linkflow对接
- 同步微信公众号标签
- 批量为用户打标签
- 微信消息通知
- 微信客服会话管理
- Linkflow调用公众号接口列表
- 话题标签
- 微信执行条件
- 发送文本
- 发送图片
- 发送模板消息
- 发送H5
- 发送微信图文
- 发送微信语音
- 发送一人一码
- 发送小程序
- 发送卡券
- 发送微信视频
- 发送菜单会话
- 触发条件-微信
- 关注微信公众号粉丝的来源显示(对接前与对接后关注)
- 删除微信GDPR数据
- 微信开放平台
- 微信开放平台申请
- 微信开放平台认证
- 绑定微信公众号
- 绑定小程序
- 开放平台如何创建第三方平台
- 微信小程序
- 小程序与Linkflow对接
- Linkflow如何与小程序对接
- 小程序绑定公众号
- 小程序SDK接入指南
- 小程序触发条件&事件
- 管理小程序页面
- 扫码打开小程序接入指南
- 同步连接用户
- 批量为用户打标签
- 预置仪表盘
- 微信小程序FAQ
- 小程序相关问题
- 小程序模板消息设置
- 什么是微信小程序
- 公众号快速注册并认证小程序
- 小程序权限集
- 微信公众号申请&认证
- 微信公众号申请
- 微信公众号认证
- 抖音
- 抖音与Linkflow对接
- Webhooks请求网址URL设置
- 重新获取抖音企业号意向用户
- 抖音客户旅程触发条件
- 抖音客户旅程执行动作
- 抖音企业号认证
- 抖音常见问题
- 微博
- 微博与Linkflow的对接
- 微博授权短链接
- 设置消息回调
- 电子商务Saas
- 抖店
- 抖店与Linkflow对接
- 配置事件消息推送地址
- 抖店分析与营销
- 邮件服务
- WebPower
- WebPower与Linkflow连接
- 发送Webpower邮件
- SendCloud
- SendCloud连接和设置
- Sendcloud域名追踪
- webhook设置
- SendCloud-执行动作
- Sendcloud价格相关
- Sendcloud FAQ
- 有赞
- 有赞与Linkflow对接
- 有赞触发条件
- 微盟
- 微盟与Linkflow对接
- 微盟-触发条件(触发事件)
- 用户行为记录高级功能
- 短信服务(云片网&腾讯短信)
- 云片网
- 云片网连接和设置
- 申请短信签名&模板
- 云片网-执行动作
- 短信回复和退订
- 短信跳转小程序
- 短信推送状态报告设置
- 超级短信开通及使用
- 超级短信开通
- 如何使用超级短信
- 超级短信状态报告
- 云片网短链
- 腾讯短信
- 腾讯短信连接与设置
- 腾讯短信-执行动作
- 协同办公(企业微信、钉钉)
- 企业微信
- Linkflow与企业微信对接
- 企业微信连接和设置
- 设置客户联系接收事件服务器
- 同步成员数据
- 同步客户数据
- 聊天工具栏
- 群发客户消息
- 企业朋友圈
- 企业微信如何关联小程序
- 新客户欢迎语
- 「联系我」二维码
- 如何在Linkflow中获取企业微信相关数据
- 企业微信事件分析
- 客户旅程-企业微信
- 触发条件
- 执行动作
- 钉钉
- 钉钉连接和设置
- 钉钉-执行动作
- 钉钉-触发条件
- 视频会议直播
- 微吼
- 微吼连接和设置
- 微吼-触发条件
- 微吼-执行动作
- 目睹直播
- 目睹连接和设置
- 目睹触发条件
- 目睹事件分析
- 小鹅通(尚未上线)
- 小鹅通连接和设置
- 小鹅通-触发条件
- 小鹅通-直播短链接
- 广告投放
- 今日头条推广
- 微信广告
- 微信广告与Linkflow对接
- 获取微信朋友圈广告填单线索
- 神马推广
- 360推广
- 360推广与Linkflow的连接和设置
- 360广告API接口
- 搜狗推广
- 搜狗推广与Linkflow的对接和设置
- 百度推广
- 百度推广与Linkflow的对接和设置
- OneDesk(尚未上线)
- 表单数据
- 金数据
- 金数据连接和设置
- 金数据-触发条件
- 金数据表单映射以及相关功能
- 金数据如何绑定微信公众号
- 如何映射金数据表单
- 金数据扩展属性的使用
- 金数据表单推广功能
- 金数据相关应用场景
- 问卷星
- 问卷星连接和设置
- 问卷星-触发条件
- 问卷网
- 问卷网连接和设置
- 问卷网-触发条件
- 问卷网价格
- CMS(待上线)
- 如何在linkflow里面连接和设置CMS
- CMS表单映射
- CMS如何绑定微信公众号
- CMS设置数据推送
- 如何映射CMS中的表单
- 收钱吧(尚未上线)
- 收钱吧与Linkflow对接
- 收钱吧触发条件
- 驿氪
- 驿氪执行动作
- 同步连接用户
- 创蓝253(目前不对外开放)
- 句子互动(尚未上线)
- 悠易互通Yoyi(尚未上线)
- 内容素材
- 易企秀
- 易企秀内容中台与Linkflow对接
- 企微运营
- 微伴助手
- Linkflow与微伴助手对接
- 导出用户到微伴
- AI外呼_一知智能
- AI外呼_一知智能连接和设置
- AI外呼_一知智能-执行动作
- 元数据管理
- 用户属性
- 事件元数据
- 事件属性
- 自定义图元(所有自定义渠道的自定义图元)
- 虚拟事件
- 字典表
- 设置
- 网站追踪
- 短链接
- 短链接管理
- 短链接分组管理
- 批量创建/导出短链接
- App集成设置
- 私有App设置
- SFTP站点设置
- 授权设置
- 功能新增
- 我的账号
- 使用情况
- 通知中心
- 高级设置
- 员工
- 管理员工所属部门(暂不对外开放)
- 如何创建员工(含多因素验证)
- 角色
- 用户字段加密
- 操作日志
- JS SDK接入
- 网页埋点说明
- 微信表单页面埋点说明
- 微信网页分享裂变
- 自定义连接
- 如何在Linkflow连接和设置自定义渠道
- 如何修改自定义渠道的图标
- 自定义图元
- 自定义事件(事件元数据)
- IOS移动应用接入
- Android移动应用接入
- 同步连接用户
- 同步连接事件
- 删除用户数据
- Linkflow对接指南
- 账号信息
- 工单
- 常见问题
- 微信常见问题
- 微信公众平台服务号、订阅号、企业号的功能区别
- 模板消息是否支持英文版本
- 扫码签到后却发送两个签到通知消息
- 公众号模板消息
- 微信公众号发布了的文章如何删除
- 什么行为算是48小时内的活动,从而能够用客服消息触达
- 公众号提示:该公众号提供的服务出现故障,请稍后再试
- 在开放平台绑定公众号/小程序数量相关问题
- 同一个主体最多可以申请多少个微信公众号
- 留言功能
- 有多个微信公众号,客户身份如何合并?
- 公众号接口调整【关注公众号后无法获取用户昵称、头像】
- 问卷网常见问题
- 金数据常见问题
- 企业微信FAQ
- 微吼常见问题
- 系统登录问题
- 版本更新说明
- Linkflow以往的版本
- 2110 R1 版本更新说明
- 2111 R1 版本更新说明
- 2112 R1 版本更新说明
- 2201 R1 版本更新说明
- 联系客服在线咨询
- 广告运营分析(尚未上线)
